Time:2023-04-07 Click:185
报告中的数据皆由 My MetaData 提供。My MetaData 是一个数据驱动的 GameFi 分析平台,通过Twitter 热度、链上数据、机构动态帮助用户发现 GameFi 投资机会。
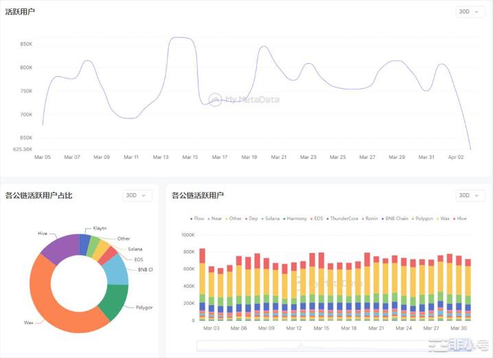
在美联储继续加息的影响下,3 月的加密市场迎来了一波小的复苏,GamFi 领域也不例外。相较 2 月,3月的活跃度基本稳定在 800K 左右徘徊,其峰值上涨约 7%。

从交易数据来看,3 月 8 日有一波交易高峰,主要来自 Ronin 链上的 Axie Infinity,该游戏在这一天开启了 Origins Season 3。

我们将从 Google 的搜索热度和融资情况两个角度来看市场的整体反应。
整体来说,在 GameFi 相关的话题中,#P2E 的搜索指数最高,几乎覆盖了全球的发达地区。这一搜索值在 3 月 23 日达到顶峰,在这一天,Axie Infinity Origins Season 正式结束。


融资方面,3 月 GameFi 赛道发生融资事件 9 起,涉及金额 1.66 亿美元,从融资项目数量上已经远远落后于其他赛道,但是总融资金额近落后区块链金融赛道。
在这 9 起融资事件中,链游项目 1 个,融资额 300 万美元;游戏开发商 6 个,融资额达 1.59 亿美元;游戏平台 2 个,融资额达 400 万美元。

具体融资项目如下:

Believer 是由前 Riot 公司高管 Michael Chow 和 Steven Snow 联合创办,成立于 2022 年 4 月。Michael Chow 此前曾担任《英雄联盟》(League of Legends)开发商 Riot Games 的副总裁。目前,Believer 正围绕着一个原创 IP 开发一款大型多人开放世界游戏,着重强调游戏中的社交属性。
CCP Games 完成的这轮 4000 万美元融资由 a16z 领投,用于扩大开发团队。该项目设置在工作室发布的首款网游 Eve Online 的宇宙中,也是一款大型多人在线(MMO)游戏。
3 月链游市场也发生了一些比较重要的事件,我们将一一进行盘点。
1. 阿里云将于 4 月在日本为游戏开发者开设区块链实验室
阿里云将在东京涩谷启动区块链实验室,它将在 4 月与游戏和 VR 内容开发商 Skeleton Crew Studio 合作开放。开发者可以直接接入阿里云旗下企业的生态系统,并有机会在每个生态系统的测试环境中进行演示实验。
目前,该实验室只向黑客马拉松参与者和与阿里云合作开展项目的选定公司开放。而今年已经安排了两项主要的 Web3 活动,分别是Web3 专业游戏黑客马拉松 “asobiHack_Tokyo” 和 HAPathon 2023 黑客马拉松,它们将在包括东京在内的四个城市举行。
2.韩游戏巨头 Nexon 将使用 Polygon Supernet 拓展元宇宙生态
《MapleStory Universe 枫之谷元宇宙》根据韩国最大游戏商 Nexon 推出的经典之作《枫之谷》重制而成。该游戏将会是一款以 NFT 为中心的游戏,其 NFT 不会有任何预售活动,只能通过在游戏内游玩获得。Nexon将与 Polygon 合作推出一个独立子网,其 Token 和经济模型的具体信息将在后期公布。
3. 索尼互动娱乐已申请 NFT 相关专利
传统游戏巨头索尼互动娱乐有迹象开始涉足 GameFi 领域。根据CoinDesk 报道,索尼互动娱乐(SIE)已申请 NFT 相关专利,该专利将使 NFT 可以在不同的游戏和游戏机之间转移。该专利最初于上周提交,将允许索尼产品 ( 如旗舰 PlayStation ) 的玩家拥有可互操作的 Web3 游戏体验。玩家可以在虚拟现实头盔、平板电脑、电脑和智能手机等设备之间转移游戏内资产。专利申请还指出,“在一些例子中,NFT 可以跨代使用 ( 例如,从 PS4 到 PS5 ) 。”
4. 专注于 Web3 领域的印度社交游戏平台 WinZO 推出 5000 万美元游戏开发者基金
专注于 Web3 领域的印度社交游戏和互动娱乐平台 WinZO 宣布推出 5000万 美元游戏开发者基金(Game Developer Fund),该基金是 WinZO 过去四年中推出的第四支基金。据加密数据平台 RootData 显示,WinZO 的投资组合包括游戏开发工作室 Bombay Play、Web3 游戏公司 IndiGG 和 Upskillz、 以及基于区块链的创作者经济和流媒体初创公司 Glip。
5. 游戏巨头 Epic Games 将在明年年初前上架近20款加密游戏
视频游戏堡垒之夜(Fortnite)开发商 Epic Games 商店总经理 Steve Allison 近期在接受 Axios 采访时表示,目前商店上架了 5 款加密游戏,将在 2024 年初之前,上架近 20 款加密游戏。但是,Epic 自身并不会参与加密游戏的制作或发布。
两大传统游戏巨头向 Web3 领域的动作都在一定程度上代表了未来游戏的发展方向。传统游戏与 NFT、GameFi 的结合将是必然的趋势。虽然链游赛道仍在探索之中,但是本月有一些大制作的链游如 Matr1x FIRE 已经进入玩家视野,它们展现了足够的创作诚意,其游戏画质和可玩性完全不输传统 Web2 游戏。