Time:2023-03-11 Click:241
原文作者:Rekt Fencer
原文编译:深潮 TechFlow
在不断发展的加密货币投资世界中,您是否经常感到落后?您是否发现难以跟上市场上风险投资 (VC) 的最新动向?
好吧,不要害怕,因为有各种工具和资源可以帮助您随时了解情况并保持领先地位。在此主题中,我们将探索一些最佳工具,以密切关注 VC 在加密货币市场上的所作所为。

基金公司总是领先于散户投资者:
• 他们定义趋势和叙事结构。
• 选择最有前途的项目。
• 监测市场的当前状态。
• 拥有很多内部信息。
这就是为什么您总是比他们更晚了解信息。

因此,知晓最成功的基金以及他们目前正在做什么是值得的。
目前,一流的加密货币 VC 包括 Paradigm、a16z、Sequoia 和 Binance Labs。下面,您可以找到一个包含所有 VC 排名的表格:

当然,为了最有效、最快速地追踪加密货币基金,您需要使用不同的工具,例如:
• CryptoRank;
• Crunchbase;
• Chain Broker;
让我们逐一了解它们。
CryptoRank 是一个市场洞察和分析平台,他们最近添加了一个专门用于加密货币基金的选项。在这里,您可以找到关于不同基金的大量信息:
• 投资总数;
• 市场占有率;
• 主要投资类别;
• 他们的投资组合;

这个平台还提供了最新的资金融资轮次追踪工具,你可以在上面找到:
• 项目获得的资金数额;
• 投资阶段;
• 哪些风投参与了项目投资;
• 项目所属的类别;

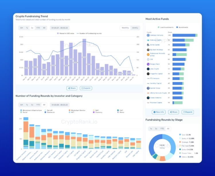
他们还制作了一个非常方便的面板来分析基金投资:
• 加密货币募资趋势;
• 最活跃的基金;
• VC 最喜欢哪些类型的项目;


在 Crunchbase 上,你可以使用多个功能来分析一个项目、一个基金,甚至是一个员工。通过进入项目页面,你可以找到:
• 累计融资金额;
• 所有融资轮次的信息;
• 最活跃的投资者;
• 员工档案;

Chain Broker 允许您跟踪基金的投资回报率。在这里,您可以找到:
• 最赚钱的基金;
• 目前投资的投资回报率;
• 最近的投资;

除此之外,如果你想简单一点,你可以关注 Telegram 上专门跟踪 VC 消息的 BOT 频道,他们会发布所有最近的 VC 投资,所以你不会错过任何一个。

原文链接